I started home brewing in January 2017 and since then have completed 49 brews. Over time, the setup has evolved into a temperature-controlled, partially automated home brewery built around stainless fermentation and keg dispensing.
Home Brewing Equipment
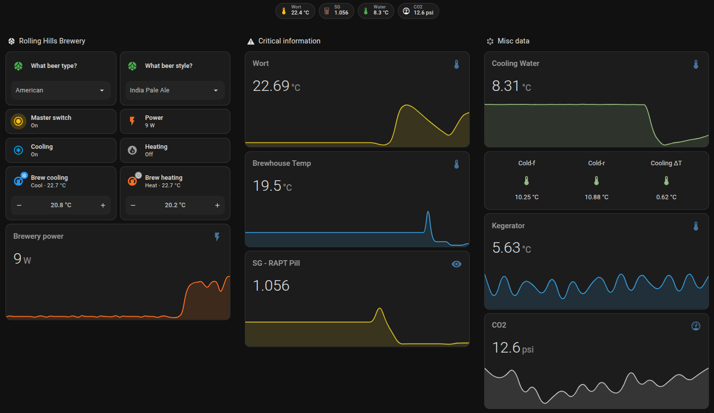
The core of the system consists of stainless fermentation, Cornelius keg dispensing, CO2 regulation, and a DIY temperature-controlled kegerator.
| Part | Description |
|---|---|
| Fermenter | Mangrove Jack’s 25l stainless steel fermenter |
| Kegs | 2 x 19 litre Cornelius-Type Keg with ball-locks (purchased used) |
| CO2 | 5kg ex fire extinguisher, refurbished |
| CO2 Regulator | 2 Gauge CO2 Regulator with Rubber Coats (unknown brand) |
| CO2 Distribution | Krome dispense 2-way C02 distributor |
| Beer taps | 2 x Intertap Stainless Steel |
| Kegerator | DIY, ex domestic fridge fitted out including remote temperature logging |
| Heat belt | Mangrove Jack’s 25W |
| Cooling system | DIY, cooler, 13mm tubing, fountain pump |
| Automation - software | Home Assistant, ESPHome and NodeRed |
| Automation - hardware | Sonoff Dual R2, DS18B20 temperature sensors, Wemos D1 mini, ESP01 |
Brewery Automation with Home Assistant
Fermentation temperature and cooling are controlled using Home Assistant and ESPHome. Sensors and relays manage heating and cooling cycles to maintain stable fermentation conditions.

Comments